2 高精度濾油機—是一種預過濾并為系統注油及凈化系統油液的設備
9 濾筒除塵器—安裝方式分分為斜插式,側裝式,吊裝式,上裝式
10 自潔式空氣過濾器—有效過濾掉生產過程排放的含有細小的污染物質
11 袋式除塵器—應用于冶金,鑄造,礦山采掘,化工,水泥建材等
1 自潔式空氣過濾器—適用于空壓站,制氧站,空調送風系統,燃氣輪機等
2 大流量濾芯—大直徑設計,增加納污量,延長使用壽命,降低生產成本
4 燭式過濾器—高效節能,密閉高精,維護簡便,安全可靠等特點
6 天然氣濾芯—應用于天然氣 ,人工煤氣及其他非腐蝕性氣體等
10 LYC系列高精度濾油機—過濾新油,液壓潤滑系統工作時的旁路過濾等
13 濾筒除塵器—安裝方式分分為斜插式,側裝式,吊裝式,上裝式
3 金屬粉末濾芯—采用具有較高機械強度及整體鋼性的新型過濾材料
4 制冷過濾器濾芯—用以濾除較大的雜質,保護油泵,延長濾芯使用壽命
5 吸油過濾器—安裝方便,油通能力大,阻力小,更換濾芯方便等優點
7 壓力管路過濾器—應用于重型機械,礦山機械,冶金機械等液壓系統
8 大流量濾芯—大直徑設計,增加納污量,延長使用壽命,降低生產成本
10 PP微孔折疊濾芯—應用于電力,反滲透前級,石化,精細化工等領域
11 凝結水濾元—一般應用于電廠凝結水處理系統,過濾器內部安裝濾元
此過濾器密封性好,使用壽命長,能承受高壓,延長工作時間,過濾完畢后可以回收殘液等優點。系統采用PLC編程控制,觸摸屏操作,過濾全過程實現自動化,采用法國進口濾燭,保證過濾精度。過濾元件采用反沖洗,效果好、方便可靠。
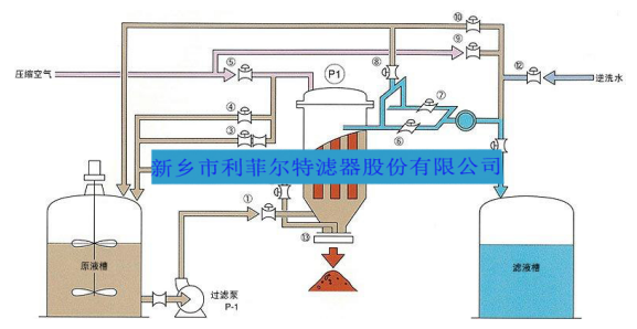
燭式過濾器的內部設置有多根燭管,(燭管分為金屬與非金屬兩種),適合不同場合要求。燭管外套有濾布用來過濾濾液和固體。燭式過濾機過濾后濾餅的干燥/排出、濾布的清洗等都可以全自動運行。由于沒有驅動裝置、結構簡單,所以能夠應對過濾面積較大的情況。燭式過濾機配合燭式芯的專利結構設計,可實現殼體內無殘液排放,不影響上下批料在濾芯底部沒有任何障礙結構,同時底部可手動、氣動電動排渣,排渣口很大。而濾芯又垂直安裝,非常有利于垂直排渣,是所有過濾設備中最接近全衛生級要求的設備,對于像啤酒澄清、電解液除雜質、金屬脫脂除渣、磷化除渣、化工類產品濃縮、增稠等典型應用場合非常適用該系列產品。多種燭式濾芯過濾機結構(不銹鋼304,316L,塑料PP,PPS , PTFE等)樣式多樣,總有一款適合貴司過濾要求。
燭式過濾機典型工藝流程圖

關注官方微信平臺
關注官方微博平臺
關注官方百家號
關注官方抖音平臺
關注官方快手平臺
關注官方視頻號平臺
聲明:新廣告法規定所有頁面信息中不得出現極限化用詞,歡迎廣大消費者監督,發現有任何違反廣告法內容,可投訴至郵箱xxlq@lefilter.com



